Streamlit is an Open Source data visualization framework written in Python. It is aimed to data science, finance, machine learning and any other discipline that requires to display data that can be obtained programmatically.
What sets Streamlit apart from other frameworks is that is very easy to use and offers a very low entry barrier to people to write applications that require displaying application in sophisticated ways or needs to integrate with existing Python code.
This article will cover the following topics, if you need a gentle introduction (you can check my previous piece about Streamlit):
You will need the following to complete the tutorial
Our first topic is to learn how to collect metrics over time from our machines using Prometheus.
Prometheus is an Open Source framework that was created to collect metrics about your system. It also provides visualization, efficient storage and many other cool features.
A typical on-premise Prometheus setup is to have one or more node-exporter collectors and then to have the main scraper aggregating the data from all those nodes.
Eventually you can visualize the collected data directly on your http://prometheuscollector:9090/ agent or have another visualization tool like Grafana talking to the collector.
Let’s take a look at some pieces first before trying to setup a Streamlit application that can talk to Prometheus.
Say my home lab has 2 machines, called raspberrypi and dmaf5, both running node-exporter agents. I can set up my Prometheus scraper configuration (prometheus.yaml) to reflect that:
---
global:
scrape_interval: 30s
evaluation_interval: 30s
scrape_timeout: 10s
external_labels:
monitor: 'nunez-family-lab-monitor'
scrape_configs:
- job_name: 'node-exporter'
static_configs:
- targets: ['raspberrypi.home:9100', 'dmaf5.home:9100']
How do we install all the data acquisition pieces? Let’s use an Ansible playbook for that
For our automation recipe to work the following pieces are put together:
# Playbook to provision Prometheus scraper and node-exporter servers
# Download binaries from: https://prometheus.io/download/#prometheus
# Checked with: ansible-lint provision_prometheus.yaml
---
- name: Setup Prometheus on your home lab
hosts: home_lab
become_user: root
become: true
vars:
prometheus_scraper_version: "2.42.0"
prometheus_node_exporter_version: "1.5.0"
prometheus_url: "https://github.com/prometheus/prometheus/releases/download"
exporter_url: "https://github.com/prometheus/node_exporter/releases/download"
prometheus_node_exporter_port: 9100
prometheus_install_dir: "/opt/prometheus"
prometheus_data_dir: "/data/prometheus"
prometheus_conf_dir: "/etc/prometheus"
prometheus_checksum:
amd64: "422dab055ed9c7bcaff52b718705f9192c6fac0de6b7e78dd278e70ee2663dcc"
arm64: "b947e4890d221f6b1d09c963fd0440720f2b5d08c29e190d6365f4b3d3e92a9d"
prometheus_node_exporter_checksum:
amd64: "af999fd31ab54ed3a34b9f0b10c28e9acee9ef5ac5a5d5edfdde85437db7acbb"
arm64: "e031a539af9a619c06774788b54c23fccc2a852d41437315725a086ccdb0ed16"
tasks:
- name: Set architecture (home lab has amd64 and arm64)
ansible.builtin.set_fact:
prom_arch: "amd64"
- name: Prometheus user
tags: user
ansible.builtin.user:
name: prometheus
system: true
create_home: false
comment: "Prometheus service account"
shell: /sbin/nologin
state: present
- name: Prometheus install directory
ansible.builtin.file:
state: directory
owner: "prometheus"
mode: 0755
path: ""
- name: Scrapper management
when: "'master_lab' in group_names"
block:
- name: Install Prometheus Scrapper
tags: scraper
ansible.builtin.get_url:
dest: "/tmp/prometheus-.linux-.tar.gz"
url: "/v/prometheus-.linux-.tar.gz"
checksum: "sha256:"
mode: "u=rw"
- name: Unpack Prometheus Scrapper
tags: unpack_scraper
ansible.builtin.unarchive:
remote_src: true
owner: "prometheus"
group: "prometheus"
src: "/tmp/prometheus-.linux-.tar.gz"
dest: ""
notify:
- Restart Prometheus
- name: Prometheus config directory
ansible.builtin.file:
state: directory
owner: "prometheus"
group: "prometheus"
mode: 0770
path: ""
loop:
- ""
- ""
- name: Install Prometheus configuration
tags: config_prometheus_copy
ansible.builtin.template:
src: templates/prometheus.yaml.j2
dest: /etc/prometheus/prometheus.yaml
owner: prometheus
group: prometheus
mode: 0644
notify:
- Restart Prometheus
- name: Install Prometheus systemd unit
tags: systemd_prometheus_copy
ansible.builtin.template:
src: templates/prometheus.service.j2
dest: /etc/systemd/system/prometheus.service
owner: root
group: root
mode: 0644
notify:
- Restart Prometheus
- name: Make sure Prometheus is running
tags: systemd_prometheus_start
ansible.builtin.systemd:
state: started
name: prometheus
enabled: true
daemon_reload: true
- name: Install Prometheus Node exporter
tags: exporter
ansible.builtin.get_url:
dest: "/tmp/node_exporter-.linux-.tar.gz"
url: "/v/node_exporter-.linux-.tar.gz"
checksum: "sha256:"
mode: "u=rw"
- name: Unpack Node exporter
tags: unpack_exporter
ansible.builtin.unarchive:
remote_src: true
owner: "prometheus"
group: "prometheus"
src: "/tmp/node_exporter-.linux-.tar.gz"
dest: ""
notify:
- Restart Node Exporter
- name: Install Node Exporter systemd unit
tags: systemd_node_exporter_copy
ansible.builtin.template:
src: templates/node_exporter.service.j2
dest: /etc/systemd/system/node_exporter.service
owner: root
group: root
mode: 0644
notify:
- Restart Node Exporter
- name: Install Node Exporter environment overrides
tags: systemd_node_exporter_env
ansible.builtin.copy:
src: files/prometheus-node-exporter
dest: /etc/default/prometheus-node-exporter
owner: root
group: root
mode: 0644
notify:
- Restart Node Exporter
- name: Make sure Node Exporter is running
tags: systemd_node_exporter_start
ansible.builtin.systemd:
state: started
name: node_exporter
enabled: true
daemon_reload: true
handlers:
- name: Restart Node Exporter
tags: restart_node_exporter
ansible.builtin.service:
name: node_exporter
state: restarted
- name: Restart Prometheus
tags: restart_prometheus
ansible.builtin.service:
name: prometheus
state: restarted
You can see it in action (ansible-playbook --inventory inventory provision_prometheus.yaml):
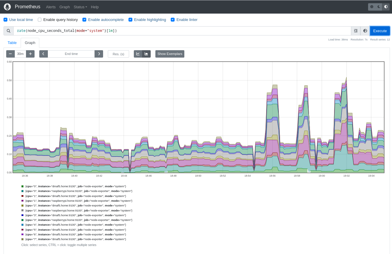
After running the playbook you can check if it is collecting data by going to the Prometheus host you set up in your inventory, then you can run queries using PromQL like this one:
rate(node_cpu_seconds_total{mode="system"}[1m])

Prometheus supports queries using the PromQL language. It also offers a REST API to expose those metrics to clients.
To demonstrate how the monitoring works, will use the following metric:
node_memory_MemFree_bytes
If you query the scraper node, it returns a JSON response (you can see a full example here):
{
"status": "success",
"data": {
"resultType": "matrix",
"result": [
{
"metric": {
"__name__": "node_memory_MemFree_bytes",
"instance": "dmaf5.home:9100",
"job": "node-exporter"
},
"values": [
[
1678066203.119,
"1086185472"
],
[
1678066233.119,
"1086185472"
],
[
1678066263.119,
"1086185472"
]
]
}
]
}
}
The next step is to write a simple application to collect the metrics and display them using a line chart:
import json
import logging
from datetime import datetime, timedelta
from json.decoder import JSONDecodeError
import os
import textwrap
import altair
import requests
import streamlit as st
from pandas import DataFrame, Series, Timestamp
from numpy import float64
from requests import HTTPError, RequestException
MINUTES_BACK = 60
DEFAULT_TIME_BACK = timedelta(minutes=-MINUTES_BACK)
DEFAULT_QUERY = 'node_memory_MemFree_bytes'
STEP_DURATION = "30s"
@st.cache_data
def full_url(url: str, has_time_range: bool = True) -> str:
if has_time_range:
return f"{url}/api/v1/query_range" # Range query
return f"{url}/api/v1/query" # Instant query
def get_metrics(
the_payload: dict[str, any],
url: str,
start_range: datetime = None,
end_range: datetime = None
) -> (dict[any, any], int):
new_query = {}
new_query.update(the_payload)
if start_range and end_range:
new_query['start'] = start_range.timestamp()
new_query['end'] = end_range.timestamp()
new_query['step'] = STEP_DURATION
logging.info("url=%s, params=%s", url, new_query)
response = requests.get(url=url, params=new_query)
return response.json(), response.status_code
def transform(m_data: dict[any, any]) -> DataFrame:
"""
Convert a Prometheus data structure into a Panda DataFrame
:param m_data:
:return: DataFrame
"""
df = DataFrame({
mtr['metric']['instance']: Series(
data=[float64(vl[1]) for vl in mtr['values']],
index=[Timestamp(vl[0], unit='s') for vl in mtr['values']],
name="Free memory (bytes)"
) for mtr in m_data['data']['result']
})
logging.info(f"Columns: {df.columns}")
logging.info(f"Index: {df.index}")
logging.info(f"Index: {df}")
return df
if __name__ == "__main__":
st.title("Realtime Prometheus monitoring")
data_load_state = st.text('No data loaded yet...')
if 'PROMETHEUS_URL' not in os.environ:
st.markdown("## Please define the following environment variable and restart this application (example below):")
st.code(textwrap.dedent(f"""
PROMETHEUS_URL="http://raspberrypi:9090/"
export PROMETHEUS_URL
streamlit run {__file__}
"""))
st.markdown(
"New to Prometheus?. Please check the [Official](https://prometheus.io/docs/prometheus/latest/querying/api/) documentation")
data_load_state.error("No data was loaded.")
else:
code = 0
metrics = {}
try:
PROM_URL = full_url(os.environ['PROMETHEUS_URL'], has_time_range=True)
st.info(f"Using '{PROM_URL}'")
query = DEFAULT_QUERY
payload = {'query': query}
# First query we boostrap with a reasonable time range
END: datetime = datetime.now()
START = END + DEFAULT_TIME_BACK
if payload:
(graph, raw) = st.tabs(["Time Series", "Debugging"])
metrics, code = get_metrics(
url=PROM_URL,
the_payload=payload,
start_range=START,
end_range=END,
)
data: DataFrame = DataFrame()
if code == 200:
now = datetime.now()
data_load_state.info(f"Metrics data refreshed ({now}).")
logging.info(f"Metrics data refreshed ({now}).")
try:
data = transform(m_data=metrics)
with graph:
st.title("Time series")
# See auto-refresh dilema: https://github.com/streamlit/streamlit/issues/168
if st.button('Click to refresh!'):
st.write("Refreshing")
st.experimental_rerun()
# st.line_chart(data=data)
# You can see all the possible type encodings here:
# https://altair-viz.github.io/altair-tutorial/notebooks/02-Simple-Charts.html
chart = (
altair.Chart(data.stack().rename("value").reset_index()).mark_line().encode(
x="level_0:T",
y="value:Q",
color="level_1"
)
)
st.altair_chart(chart, use_container_width=True)
except ValueError as val:
st.exception(val)
with raw:
if not data.empty:
st.title("DataFrame for Free memory (bytes)")
st.dataframe(data)
st.title("Query:")
st.markdown(f"```{query}, start={START}, end={END}```")
st.title("Prometheus data:")
st.json(metrics)
else:
st.warning(f"Hmm, invalid query?: {query}")
st.warning(json.dumps(metrics, indent=True))
except (HTTPError, JSONDecodeError, RequestException, KeyError) as exp:
st.error(f"There was a problem while running the query (HTTP_CODE={code})...")
if isinstance(exp, KeyError):
st.code(f"Metrics={json.dumps(metrics, indent=True)}...")
st.exception(exp)
A few things to note here:
How does it look like? Below is a screenshot of the Prometheus times series line chart:

And the debugging tab, where you can see the raw data, queries and other useful stuff:

Let me show you next how Steamlit compares against other tools out there and if is a good fit for a DevOps/ Systems administrator.
A brief comparison on what Grafana, InfluxDB and Streamlit can do out of the box can help you to decide which one to use. As usual, no single tool can do everything and most likely you will mix the 3 of them.
My focus is on observability in general for this analysis, some features may be more or less appealing to you (for example if your focus is on data science):
| Name | Version | Tables | Time series graphics | Open Source | Embedded alerting | Multiple datasources | Supported language | Automatic data refresh | Easy to write a ‘live’ paper? |
|---|---|---|---|---|---|---|---|---|---|
| Grafana | 9.4 | Yes | Yes | Yes | Yes, multiple destinations supported | Yes | GoLang, depends on the used datasource (JSONPath, FluxQL) | Yes | Supports markdown but requires write permission on Dashboard |
| InfluxDB | 2.6.1 | Yes | Yes | Yes | Yes | No | Flux, InFluxQL | Yes | Supports markdown but requires write permission on Dashboard |
| Streamlit | 1.20.0 | Yes | Yes | Yes | No, requires external libraries and logic | Yes | Python | No, DIY | Full freedom with Markdown, videos, intermixed. |
It is interesting because these 3 products overlap in many areas but there are key differences:
So which one you should use? It depends. If you need quick prototyping and no alerting Streamlit is a good fit, if you only need a database with simple visualization and alerting then InfluxDB is for you and for a more complete solution (also more complex to setup) you cannot go wrong with Grafana.
As a bonus, I decided to write a simple TCP port scanner with Streamlit. The code is quite simple, you only need to define a YAML configuration file that tells the app what machines and ports to scan:
# Description of host and TCP ports to check
---
hosts:
- name: raspberrypi.home
ports:
- 3000
- 22
- 9090
- name: dmaf5.home
ports:
- 22
- name: www.redhat.com
ports:
- 80
- 443
- name: github.com
ports:
- 80
- 443
And the script that goes through every port and checks if is open or not (this app is not meant to be stealth and is not fast either as it does a sequential port scan):
#!/usr/bin/env python3
import logging
import textwrap
import socket
from typing import Any
from yaml import load
import streamlit as st
try:
from yaml import CLoader as Loader
except ImportError:
from yaml import Loader
PROGRESS_TEXT = "Scanning hosts. Please wait"
def check_tcp_port_xmas(dst_ip: str, dst_port: int) -> str:
try:
with socket.socket(socket.AF_INET, socket.SOCK_STREAM) as sock:
result = sock.connect_ex((dst_ip, dst_port))
if result == 0:
return "Open"
else:
return "Closed"
except (TypeError, PermissionError) as perm_err:
logging.exception(perm_err)
return "Error"
def load_config(stream) -> Any:
return load(stream, Loader=Loader)
if __name__ == "__main__":
st.title("TCP Port scanner")
st.markdown(textwrap.dedent("""
Simple TCP/ IP port scanner.
"""))
st.file_uploader(
"Please provide the configuration file to load",
accept_multiple_files=False,
key="portscan_config"
)
if st.session_state['portscan_config']:
yaml = load_config(st.session_state['portscan_config'])
hosts_details = yaml['hosts']
chunks = len(hosts_details)
try:
data_load_state = st.text('Preparing to scan...')
with st.spinner(f"Total hosts to scan: {chunks}"):
ip = None
for host in hosts_details:
host_name = host['name'].strip()
ports = host['ports']
try:
ip = socket.gethostbyname(host_name)
for port in ports:
status = check_tcp_port_xmas(dst_ip=ip, dst_port=port)
data_load_state.text(f"Processing: {host_name}({ip}):{port}, status={status}")
if status == "Open":
st.info(f"{host_name}:{port}, status={status}")
elif status == "Closed":
st.warning(f"{host_name}:{port}, status={status}")
else:
st.error(f"{host_name}:{port}, status={status}")
except TypeError as os_err:
raise
data_load_state.success(f"Finished scanning {chunks} hosts")
except (KeyError, ValueError, OSError, TypeError) as err:
st.error(hosts_details)
st.exception(err)
else:
st.warning("Please load a PortTester configuration file to proceed")
If you run it (streamlit run porttester/port_tester.py), you will see something similar to this:

Streamlit is very well tuned for data science application, but you can also use it for Infrastructure monitoring. Also, you can create ‘live reports’ to quickly check the health of your sites, with very little coding.